上海快三在线计划网站

2019-07-30 21:18:36

  原标题:外汇投资者必看!七大货币对最新汇率预测(7月22日当周)

以下环球外汇援引外媒对46家投行机构及专业分析师的外汇调查,每周更新:

☆欧元兑美元

调查对本周欧元兑美元汇率预测中值为1.1277;未来一个月汇率预测中值为1.1249,未来三个月汇率预测中值为1.1323。

其中,78%受访者预测欧元兑美元本周将上涨,22%受访者预测欧元兑美元本周将下跌,0%看平。最乐观的预测预计本周欧元兑美元将升至1.1412,最悲观的预测则预计将跌至1.1110。

☆英镑兑美元

调查对本周英镑兑美元汇率预测中值为1.2566;未来一个月汇率预测中值为1.2586,未来三个月汇率预测中值为1.2644。

其中,78%受访者预测英镑兑美元本周将上涨,22%受访者预测英镑兑美元本周将下跌,0%看平。最乐观的预测预计本周英镑兑美元将升至1.2660,最悲观的预测则预计将跌至1.2380。

☆美元兑日元

调查对本周美元兑日元汇率预测中值为107.40;未来一个月汇率预测中值为107.91,未来三个月汇率预测中值为108.15。

其中,22%受访者预测美元兑日元本周将上涨,67%受访者预测美元兑日元本周将下跌,11%看平。最乐观的预测预计本周美元兑日元将升至109.00,最悲观的预测则预计将跌至106.50。

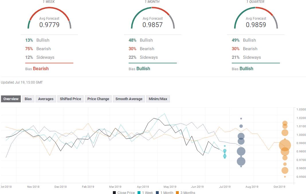
☆美元兑瑞郎

调查对本周美元兑瑞郎汇率预测中值为0.9779;未来一个月汇率预测中值为0.9857,未来三个月汇率预测中值为0.9859。

其中,13%受访者预测美元兑瑞郎本周将上涨,75%受访者预测美元兑瑞郎本周将下跌,12%看平。最乐观的预测预计本周美元兑瑞郎将升至0.9870,最悲观的预测则预计将跌至0.9710。

☆澳元兑美元

调查对本周澳元兑美元汇率预测中值为0.7053;未来一个月汇率预测中值为0.6953,未来三个月汇率预测中值为0.6964。

其中,45%受访者预测澳元兑美元本周将上涨,44%受访者预测澳元兑美元本周将下跌,11%看平。最乐观的预测预计本周澳元兑美元将升至0.7150,最悲观的预测则预计将跌至0.6930。

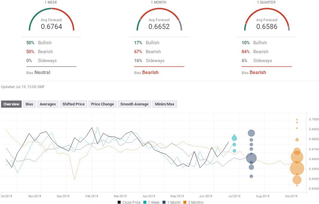
☆纽元兑美元

调查对本周纽元兑美元汇率预测中值为0.6764;未来一个月汇率预测中值为0.6652,未来三个月汇率预测中值为0.6586。

其中,50%受访者预测纽元兑美元本周将上涨,50%受访者预测纽元兑美元本周将下跌,0%看平。最乐观的预测预计本周纽元兑美元将升至0.6850,最悲观的预测则预计将跌至0.6670。

☆美元兑加元

调查对本周美元兑加元汇率预测中值为1.3022;未来一个月汇率预测中值为1.3124,未来三个月汇率预测中值为1.3185。

其中,13%受访者预测美元兑加元本周将上涨,75%受访者预测美元兑加元本周将下跌,12%看平。最乐观的预测预计本周美元兑加元将升至1.3160,最悲观的预测则预计将跌至1.2943。

来源:pk10西红柿计划

上一篇:快三计划赚钱 下一篇:北京赛车pk10最稳买法